Enable developers to build and deploy effortlessly without mastering Kubernetes, with comprehensive deployment, management, and monitoring tools
Choose from multiple build options to fit your workflow. Optimize performance and efficiency with customizable configurations.
The built-in builder allows application to be built and deployed instantly using only the source code from your Git repository.
Support for Dockerfile enables developers to customize builds and deploy applications independently.


Spin up fully configured databases instantly. Save time with automated setup and seamless integration.
Deploy and manage Kubernetes resources effortlessly. Simplify operations with built-in automation and intuitive tools.

Use the AWS plugin to enable developers to deploy RDS, EC2, ECS, Lambda, and S3 securely without exposing credentials.
Integrate with GitHub Actions to automate builds, tests, and deployments, streamlining your CI/CD workflows.

Use the command-line interface for automation and control. Easily deploy and configure your environment.
TLS certificates are automatically issued.
Developers can securely access the terminal.
Connecting to "@dev/project:main/api-server" ... node@api-server:/app$ █
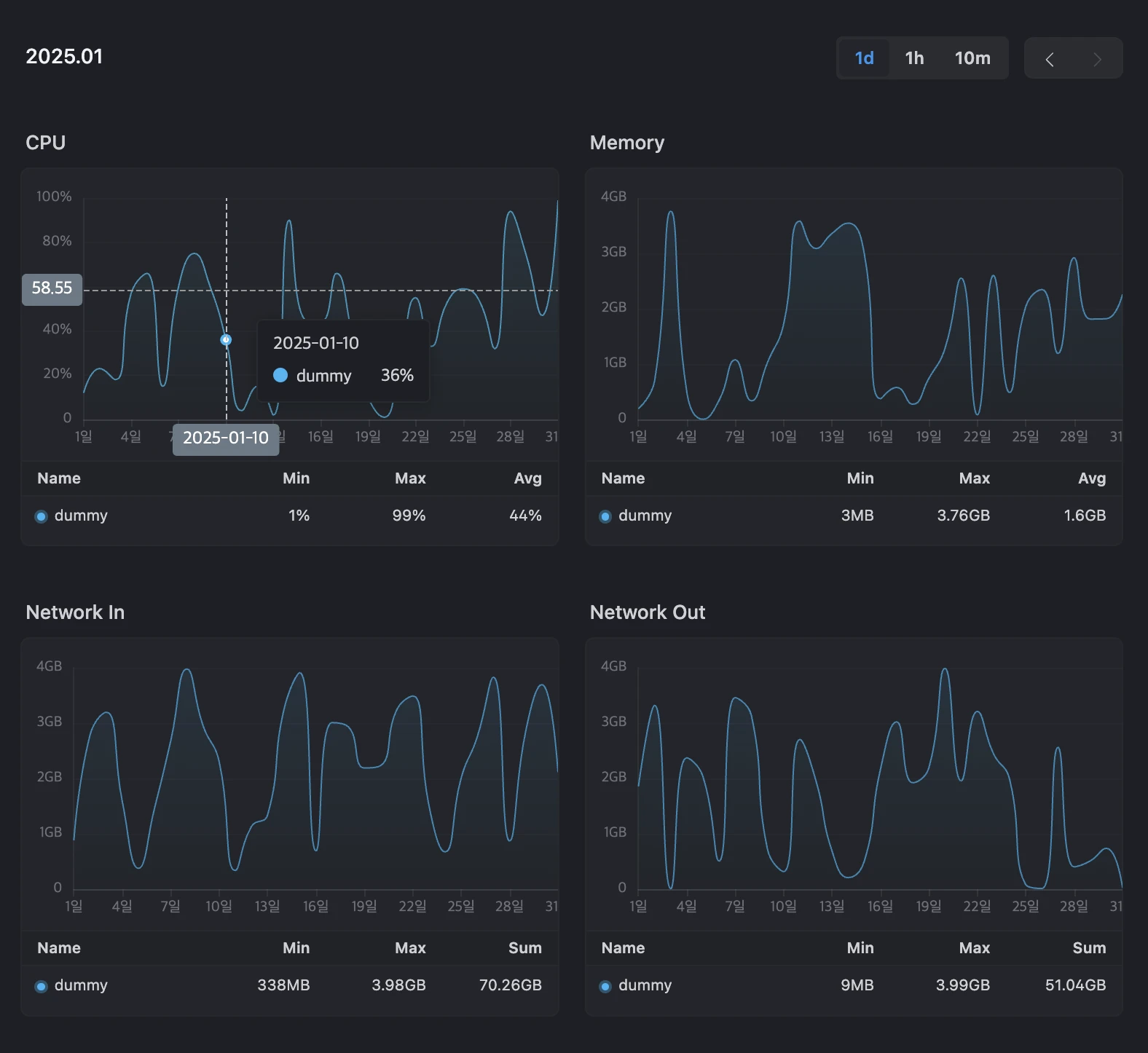
Deployment metrics are available in the dashboard.

Assign and manage team resources efficiently..

Build a custom catalog with the tools and templates your team needs. Streamline development by providing ready-to-use resources in one place.